Cómo funciona Rivalwin

Tu competencia no descansa.
Rivalwin tampoco.

Rivalwin monitoriza en tiempo real los anuncios de tus rivales en Meta, Google, TikTok, LinkedIn y Newsletters y convierte esa información en inteligencia accionable para mejorar tus campañas.

😩

Sin Rivalwin

🚀

Con Rivalwin

Cómo funciona

Inteligencia competitiva profesional en minutos

Desde que configuras Rivalwin hasta que tienes insights accionables, todo en menos de 10 minutos.

Agentes IA

Configuras el agente.
Una sola vez.

Indicas qué competidores quieres monitorizar y en qué plataformas. El agente empieza a trabajar de inmediato, sin que tengas que hacer nada más.

  • Seleccionas la empresa rival
  • Eliges las plataformas: Meta, Google, TikTok, LinkedIn o Newsletters
  • Configuras la frecuencia de alertas: diaria, semanal o mensual
  • Listo — el agente trabaja 24/7 sin que vuelvas a tocarlo
Rivalwin — Configurar agente
Nuevo agente de vigilancia
Iberdrola España
✓ Meta Ads
✓ Google Ads
✓ TikTok Ads
LinkedIn Ads
Diaria
Semanal
Mensual
Activar agente →
Alertas accionables

Cada mañana recibes
el resumen en tu email.

Mientras duermes, Rivalwin trabaja por ti. Sin abrir la plataforma ni buscar nada, el agente analiza la actividad de tus rivales y te entrega lo importante con contexto estratégico y acciones claras. Llegas cada día a la oficina con ventaja, sabiendo exactamente qué está pasando y qué hacer antes que el resto.

  • Anuncios nuevos lanzados por tu competencia
  • Anuncios retirados o pausados
  • Qué está cambiando en su estrategia y por qué importa
  • Qué deberías hacer tú con esa información
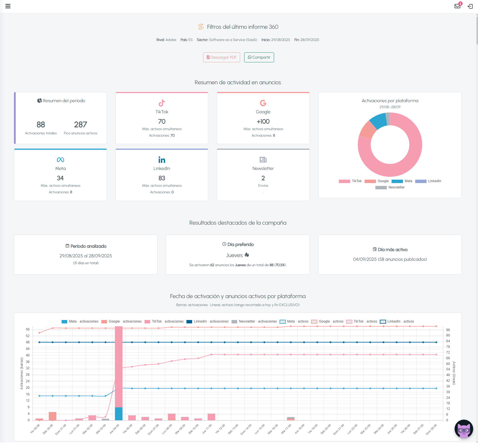
Rivalwin · Vigilancia de anuncios activos
⚡ Lo más relevante del día
Iberdrola retiró 5 anuncios y lanzó 1 nuevo sobre el Plan Súper Tranquilidad
IB
Iberdrola España Meta Ads · Comprobado hoy a las 06:00
74Activos
−5Retirados
+1Nuevo
Qué significa: Están optimizando hacia conversión, concentrando el mensaje en estabilidad de precio. Momento para activar mensajes de diferenciación en tu campaña.
Análisis por plataformas

Cuando necesitas profundidad,
generas un informe.

En 5 clics y menos de 3 minutos, Rivalwin analiza un mes completo de actividad de tu competencia en cualquier plataforma y te entrega un informe estratégico con insights accionables. Además, obtienes un PDF listo para presentar. 😎

  • Creatividades activas y sus días de actividad
  • Alcance estimado por segmento de edad y sexo (Sujeto a disponibilidad)
  • Objetivos de campaña inferidos (conversión, tráfico, branding) (Sujeto a disponibilidad)
  • Análisis estratégico: qué están haciendo y hacia dónde van
  • Oportunidades detectadas para superarlos
Rivalwin — Informe Meta Ads · McDonald's España
91
anuncios
90M
alcance
25-34
rango top
Análisis estratégico
McDonald's concentra el 87% en conversión directa. Foco en productos con referencias culturales (K-Drama). Pico los miércoles con 9 anuncios nuevos.
Anuncio McDonald's Meta Ads
Meta · 4.5M alcance
Anuncio McDonald's Meta Ads
Meta · 2.3M alcance
Anuncio McDonald's Meta Ads
Meta · 1.9M alcance
Informes 360 y Arena de Batalla

Cruza canales y
compara rivales.

El Análisis 360 te muestra la estrategia completa de un rival cruzando todas las plataformas. La Arena de Batalla te dice quién está ganando entre varios competidores, y por qué.

  • Análisis 360: qué canal priorizan, cómo coordinan su estrategia
  • Arena de batalla: scoring ponderado en 5 dimensiones
  • Presencia, eficiencia, mensaje, escalabilidad y diversificación
  • Recomendaciones concretas para superarlos
Rivalwin — Arena de batalla · Disney+ vs Netflix
Scoring ponderado
Disney+
7.94
Netflix
7.28
Presencia9.6 / 9.4
Eficiencia10.0 / 10.0
Mensaje5.3 / 5.3
Escalar6.0 / 4.0
🏆
Campeón: Disney+ España Ventaja en presencia y capacidad de escalar

Qué incluye Rivalwin

Todo lo que necesitás para estar un paso adelante

No es solo monitorización. Es inteligencia accionable para cada momento del mes.

Agentes de vigilancia

Configuras una vez y trabajan 24/7. Te avisan por email cuando tu competencia lanza, retira o modifica anuncios. Frecuencia diaria, semanal o mensual.

Informes por canal

Análisis profundo de Meta, Google, TikTok, LinkedIn o Newsletters. Creatividades, mensajes, segmentación, alcance estimado y análisis estratégico. En PDF descargable.

Análisis 360

Vista completa de un rival cruzando todos los canales simultáneamente. Qué repite, qué escala, qué pausó y hacia dónde va su estrategia este mes.

Arena de batalla

Comparativa directa entre competidores con scoring ponderado en 5 dimensiones: presencia, eficiencia, mensaje, escalabilidad y diversificación de canales.

Mapa de mercado

Vista de todos los actores publicitarios de tu sector con radio de búsqueda configurable (3 km en Pro, 10 km en Conquistador). Para ver el terreno completo.

Muro creativo

Todos los anuncios activos de tu sector en un solo lugar. Guarda las creatividades que más te inspiran en tu Biblioteca personal con ❤️ para consultarlas cuando planifiques.

Tu día con Rivalwin

De cero a decisión en minutos

Así se integra Rivalwin en tu rutina diaria de paid media.

☀️

Abres el email

A las 6am ya tienes el resumen de lo que hizo tu competencia durante la noche. Sin entrar a ningún dashboard.

🔎

Detectas algo interesante

Tu rival lanzó 3 anuncios nuevos con un ángulo que no habías visto. Quieres saber más.

📊

Generas el informe

5 clics, 3 minutos. Tienes el análisis completo del mes con contexto estratégico y recomendaciones.

Tomas la decisión

Ajustas tu campaña, cambias el ángulo creativo o escalas lo que está funcionando en el mercado. Con datos, no con intuición.

Para quién es Rivalwin

Diseñado para quien toma decisiones de paid media

Heads of Paid Media

Gestionas campañas en múltiples canales y necesitas saber qué está haciendo tu competencia antes de tomar decisiones de presupuesto y creatividad.





"Antes pasaba 3 horas semanales buscando anuncios manualmente. Ahora lo tengo en el email cada mañana."

Agencias de publicidad

Gana nuevos contratos con los informes de Rivalwin. Llega a cada reunión con toda la información que necesitas para cerrar clientes.

Diferencia tu servicio con inteligencia competitiva que tus clientes no encuentran en ningún otro sitio.
Sin trabajo manual. Sin perder tiempo.

"Incluimos el análisis de competencia de Rivalwin en el onboarding de cada cliente nuevo. Les encanta."

Marcas con competencia activa

Tu sector es competitivo y tus rivales invierten en publicidad digital. Necesitas saber exactamente qué están haciendo para no quedarte atrás.






"Detectamos que nuestro competidor estaba escalando en TikTok antes de que impactara en nuestros números."

Rivalwin vs otras herramientas

No es un repositorio de anuncios. Es inteligencia.

La diferencia entre ver anuncios y entender la estrategia detrás de ellos.

Capacidad
Rivalwin
Librerías oficiales
Análisis multicanal simultáneo (5 plataformas)
Alertas automáticas por email
Análisis estratégico con IA
Alcance estimado por segmento
Comparativa entre competidores (Arena)
PDF descargable para presentar
Recomendaciones accionables
Análisis geográficos de mercado
Filtros especializados
Análisis proactivo
Ver anuncios activos

¿Tienes preguntas?
Tenemos respuestas

¿Cuánto tiempo lleva configurar Rivalwin?

Menos de 5 minutos. Creás tu cuenta, configuras el agente indicando qué competidores quieres monitorizar y en qué plataformas, y el primer informe estará listo en 3 a 5 minutos. Al día siguiente ya tienes el primer email de resumen.

El agente revisa la actividad de tus rivales diariamente EN VIVO. Si configuras alertas diarias, recibirás el resumen cada mañana con los cambios detectados en las últimas 24 horas. También podés configurar resúmenes semanales o mensuales según tus preferencias.

El agente trabaja de forma continua y te avisa automáticamente cuando algo cambia, es tu sistema de alerta temprana. Los informes los generas cuando necesitas un análisis profundo de un periodo te tiempo de actividad. Son complementarios: el agente te mantiene al día, el informe te da el contexto estratégico completo.

Sí. Puedes analizar cualquier empresa que tenga actividad publicitaria pública en las plataformas soportadas. No hay restricción por sector, país o tamaño de empresa.

Sí. Todos los informes se exportan en PDF y pueden compartirse libremente por WhatsApp. El plan Conquistador además permite generar los informes con la marca de tu empresa (white label), ideal para agencias que quieren presentarlos directamente a sus clientes.

Sí. La prueba es de 7 días con acceso completo a todos los módulos y 80 créditos para generar informes reales. Sin tarjeta de crédito ni anticipos. Con 80 créditos puedes generar 8 informes por canal completos.

Tu competencia ya está lanzando anuncios nuevos.

Saber qué están haciendo tus competidores no debería llevar horas.
Con Rivalwin, lo sabes cada mañana.

Sin tarjeta · Sin permanencia